ปริมาณการซื้อขายของแพลตฟอร์มคริปโตแบบกระจายอำนาจ (DEX) ที่ทำงานบนเครือข่าย Solana ได้ลดลงอย่างรวดเร็วจากระดับสูงสุดในเดือนมกราคม 2023 เนื่องจากความสนใจในโทเค็น Bonk (BONK) ลดลง
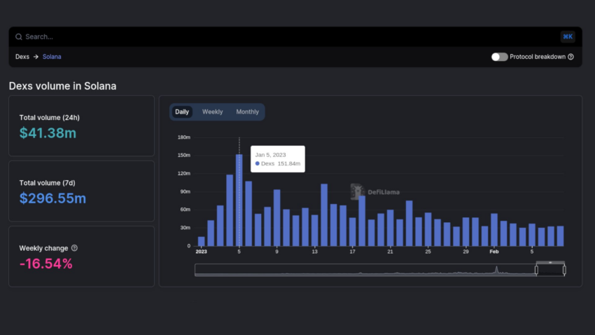
ข้อมูลออนเชนจาก DeFiLlama แสดงให้เห็นว่าปริมาณการซื้อขาย DEX ของ Solana ลดลงเหลือ 41.58 ล้านดอลลาร์สหรัฐในวันที่ 10 กุมภาพันธ์ 2023 โดยลดลง 27% เมื่อเทียบกับเดือนก่อนหน้า ในขณะนั้น มูลค่าตลาดของโทเค็นที่มีธีมเป็นสุนัขรายนี้พุ่งสูงขึ้นกว่า 3,000% และแตะระดับราคาสูงสุดตลอดกาล (ATH) ครั้งใหม่
การเปิดตัว BONK ในเดือนมกราคม 2023 ยังส่งผลกระทบต่อจำนวนวอลเล็ต SOL ที่ยังมีการใช้งานอยู่ ซึ่งส่งผลให้ระดับราคาของโทเค็นย้อนกลับไประดับเดียวกับในช่วงก่อน FTX ล่มสลาย
สิ้นสุดความนิยม
ความสนใจใน BONK ดูเหมือนจะลดลงหลังจากสูญเสียมูลค่าตลาดไปเป็นจำนวนมาก ข้อมูลเกี่ยวกับตลาดคริปโตโดย BeInCrypto แสดงให้เห็นว่าราคา BONK ลดลง 81% จากราคาสูงสุด โดยลดลงกว่า 10% ในช่วง 30 วันที่ผ่านมา
ถึงกระนั้น ราคา Memecoin ที่ใช้ Solana สามารถตีกลับจากระดับราคาช่วงที่มีเส้นสนับสนุนได้อย่างมีนัยยะสำคัญ โดยราคาเพิ่มขึ้น 4.49% ใน 24 ชั่วโมงที่ผ่านมา
ขั้นตอนการปรับแก้ราคาของโทเค็น DEX ของ Solana ตามมูลค่าตลาดที่ลดลงของ BONK ทำให้ราคาของ SOL ลดลง 27% จากระดับสูงสุดที่ 26.87 ดอลลาร์สหรัฐในวันที่ 2 กุมภาพันธ์ สู่ระดับต่ำสุดที่ 16.66 ดอลลาร์สหรัฐในอีก 8 วันต่อมา
ข้อมูลออนไลน์จากข้อมูล DeFiLlama ยังเผยให้เห็นว่ามูลค่ารวมของสินทรัพย์ที่ถูกล็อคภายในระบบนิเวศของ Solana ลดลงประมาณ 9% ในเดือนกุมภาพันธ์ 2023 จาก 264 ล้านดอลลาร์สหรัฐเป็น 245 ล้านดอลลาร์สหรัฐ แนวโน้มเดียวกันนี้สามารถพบได้จากปริมาณการซื้อขายในตลาด NFT ชั้นนำของ Solana
ปริมาณการซื้อขายใน Magic Eden ลดลง 54.32% เหลือ 40.71 ล้านดอลลาร์สหรัฐในเดือนที่ผ่านมา ในขณะเดียวกัน ปริมาณการซื้อขาย NFT ที่ใช้ Solana บน OpenSea ลดลง 25.34% เป็น 113,870 ดอลลาร์สหรัฐ
แม้ว่ากิจกรรมบนเครือข่าย Solana จะลดลงอย่างมาก แต่ผู้ก่อตั้งเครือข่ายอย่าง Anatoly Yakovenko และ Raj Gokal เชื่อว่า Solana กำลังแสดงสัญญาณให้เห็นอนาคตที่สดใสท่ามกลางตลาดคริปโตอันผันผวน





