ในสัปดาห์แรกของเดือนมิถุนายน ตลาดสกุลเงินดิจิทัลได้เห็นการเข้าร่วมที่สำคัญจากวาฬและนักลงทุนสถาบันในสาม altcoins: ETH, FARTCOIN และ HYPE
กิจกรรมการซื้อขายขนาดใหญ่เหล่านี้สะท้อนถึงความเชื่อมั่นในศักยภาพการเติบโตของ coins เหล่านี้และอาจส่งผลกระทบต่อแนวโน้มตลาดอย่างมาก
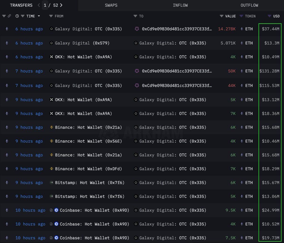
Ethereum (ETH)
ตามข้อมูลจาก Lookonchain สถาบันหรือวาฬได้ทำการซื้อ Ethereum (ETH) จำนวนมากถึง 108,278 เหรียญ ซึ่งเทียบเท่ากับ 283 ล้าน USD ผ่านช่องทาง OTC (over-the-counter) โดยกระเป๋าเงิน Galaxy Digital OTC ได้ดำเนินการธุรกรรมนี้ โดยได้ถอน 89,000 ETH (มูลค่า 233.5 ล้าน USD) จากตลาดแลกเปลี่ยนในช่วง 12 ชั่วโมงก่อนหน้านี้ ก่อนที่จะโอน 108,278 ETH ไปยังกระเป๋าเงินที่มีที่อยู่ 0x0b26
ปัจจุบัน กระเป๋าเงินนี้ถือสินทรัพย์ที่มีมูลค่าประมาณ 365 ล้าน USD นักเทรดมักใช้ธุรกรรม OTC เพื่อหลีกเลี่ยงการสร้างความผันผวนในตลาดอย่างมาก
สิ่งนี้บ่งชี้ว่าสถาบันนี้กำลังสะสม ETH อย่างมีกลยุทธ์ อาจเตรียมพร้อมสำหรับการเพิ่มขึ้นของราคาที่จะเกิดขึ้นในอนาคต coin นี้ยังมี การไหลเข้าที่แข็งแกร่งที่สุดในรอบหกสัปดาห์ ตั้งแต่ปี 2024 โดยมีการเพิ่ม 286 ล้าน USD ในสัปดาห์ที่แล้วท่ามกลางความต้องการจากสถาบันที่เพิ่มขึ้น
ในขณะที่เขียนนี้ ETH กำลังซื้อขายที่ 2,637 USD เพิ่มขึ้น 1% ในช่วง 24 ชั่วโมงที่ผ่านมา ตามที่นักเทรด CryptoFaibik กล่าว ETH กำลังเคลื่อนที่ภายในรูปแบบสามเหลี่ยมสมมาตรที่พัฒนาขึ้นตั้งแต่ต้นปี 2021
การปิดรายเดือนเหนือ 3,500 USD จะยืนยันการทะลุจากสามเหลี่ยมหลายปี CryptoFaibik แชร์
Fartcoin (FARTCOIN)
FARTCOIN, memecoin บนแพลตฟอร์ม Solana (SOL) กำลังดึงดูดความสนใจจากนักลงทุนรายใหญ่เช่นกัน ตามข้อมูลจาก Lookonchain วาฬสามตัวได้ซื้อ FARTCOIN จำนวน 9.2 ล้านภายในสี่ชั่วโมง รวมมูลค่า 9.5 ล้าน USD
การทำธุรกรรมเหล่านี้บ่งบอกว่ากลุ่มวาฬมีความเชื่อมั่นสูงในศักยภาพการเติบโตของ FARTCOIN ในอนาคตอันใกล้
ในขณะที่เขียนนี้ FARTCOIN ซื้อขายอยู่ที่ 1.08 USD ลดลง 4.7% ในช่วง 24 ชั่วโมงที่ผ่านมา อย่างไรก็ตาม นักเทรดบางคนยังคงมองในแง่ดีเกี่ยวกับราคาระยะยาวของ memecoin นี้
Hyperliquid (HYPE)
HYPE, altcoin ที่กำลังมาแรงอีกตัวหนึ่ง ไม่ได้หลุดพ้นจากความสนใจของวาฬ ตามข้อมูลจาก OnchainLens วาฬตัวหนึ่งใช้เงิน 6 ล้าน USD ในสามวันเพื่อซื้อ HYPE กว่า 170,000 เหรียญ การสะสมอย่างดุดันนี้เกิดขึ้นแม้ว่า HYPE ยังไม่ได้ถูกลิสต์ในตลาดหลัก
ตามที่ รายงาน โดย BeInCrypto การเพิ่มขึ้นของมูลค่า HYPE ล่าสุดอาจเกิดจากความฮือฮารอบตัวเทรดเดอร์ James Wynn บน Hyperliquid เมื่อรวมกับการเข้าร่วมของนักลงทุนรายใหญ่ แสดงถึงความเชื่อมั่นในศักยภาพระยะยาวของ HYPE อาจเป็นสัญญาณของการบูมของราคาในอนาคต โดยเฉพาะหลังจากที่ถูก ลิสต์บน Binance US
ในขณะที่เขียนนี้ HYPE กำลังซื้อขายที่ 36.59 USD ลดลง 1.7% ในช่วง 24 ชั่วโมงที่ผ่านมา
การมีส่วนร่วมของวาฬและนักลงทุนสถาบันใน ETH, FARTCOIN และ HYPE ในสัปดาห์แรกของเดือนมิถุนายน 2025 เป็นสัญญาณบวก มันสะท้อนถึงความเชื่อมั่นที่แข็งแกร่งในตลาดสกุลเงินดิจิทัล การทำธุรกรรมขนาดใหญ่เหล่านี้บ่งบอกถึงกลยุทธ์การลงทุนระยะยาวและอาจเป็นตัวกระตุ้นให้เกิดการพุ่งขึ้นของราคาที่จะมาถึง





